Bitcoin Options Expiry Sparks Minimal Volatility, Hinting at Possible Bottom Near $90K
BTC/USDT
$38,577,040,320.83
$79,360.00 / $74,604.00
Change: $4,756.00 (6.37%)
-0.0081%
Shorts pay
Contents
The recent Bitcoin options expiry, totaling $15.4 billion alongside Ethereum options, resulted in minimal market movement, with Bitcoin closing at $90,955 below its $100,000 max pain point. This stability highlights Bitcoin’s resilience amid drained leverage and a risk-off environment.
-
Bitcoin’s Put/Call Ratio of 0.58 indicated more long positions, contributing to the calm expiry without significant price swings.
-
Ethereum options showed a balanced 1.0 Put/Call Ratio, with max pain at $3,400, aligning with steady ETH performance.
-
The event followed a major Open Interest wipeout from $45 billion to $28 billion, per CryptoQuant data, reducing volatility risks.
Discover how the massive Bitcoin options expiry barely moved the market, signaling potential strength. Explore implications for crypto stability and future trends today.
What Impact Did the Recent Bitcoin Options Expiry Have on the Crypto Market?
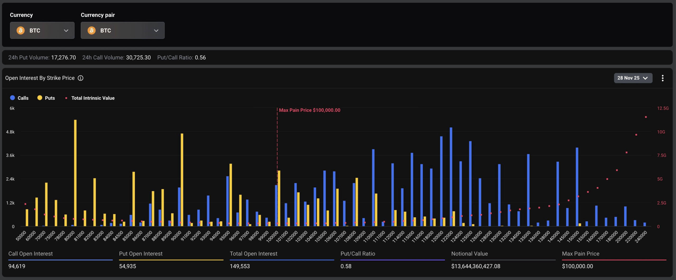
Bitcoin options expiry on November 28 involved approximately 150,000 BTC contracts worth $13.4 billion and 573,000 ETH contracts at $1.7 billion, totaling $15.4 billion. Despite the scale, the market exhibited remarkable stability, with Bitcoin hovering around $90,955 and avoiding volatility. This outcome suggests that prior leverage reductions minimized disruptions, pointing to underlying market maturity.

Source: Deribit
The expiry’s concentration in positions was notable, with Bitcoin’s max pain level at $100,000, where option sellers might intervene to cap losses. Ethereum’s equilibrium at a 1.0 Put/Call Ratio and $3,400 max pain further supported the subdued reaction. Market participants observed that the event unfolded without the typical frenzy, as Bitcoin’s price peaked at $93,000 but closed lower, evading manipulative pressures.
How Does Max Pain Influence Bitcoin Price During Options Expiry?
Max pain refers to the strike price that causes the maximum financial loss for options holders, often prompting sellers to influence prices toward that level. In this Bitcoin options expiry, the $100,000 threshold acted as a reference, but with Bitcoin trading below it at $90,955, sellers faced no urgent need to adjust positions aggressively. Data from Deribit underscores this, showing a Put/Call Ratio of 0.58, favoring calls and indicating bullish sentiment among traders. CryptoQuant analysis adds that the preceding Open Interest decline from $45 billion to $28 billion cleared excessive leverage, preventing cascading liquidations. Arthur Hayes, BitMEX co-founder, noted in recent commentary that such resets often signal a market bottom, particularly if Federal Reserve policies ease Quantitative Tightening. This combination of factors ensured the expiry passed with minimal disruption, reinforcing Bitcoin’s ability to absorb large-scale events without volatility spikes. Short sentences highlight the efficiency: leverage drained early, positions balanced, and support held firm at key levels.

Source: TradingView (BTC/USDT)
Technically, Bitcoin’s performance during the expiry aligns with broader trends. The cryptocurrency maintained support above $90,000 in a risk-off sentiment, where traditional assets faced pressure. This holding pattern, despite the $15.4 billion notional value, demonstrates improved market depth. Ethereum mirrored this composure, with its balanced options book preventing any spillover effects. Overall, the event’s tranquility could indicate that Bitcoin has navigated a critical juncture, potentially solidifying a base for recovery.
Looking deeper, the crypto derivatives market has evolved significantly. Platforms like Deribit, which hosted the majority of these options, report increasing institutional participation. This maturity reduces the wild swings seen in past expiries. For instance, historical data from similar events in previous cycles often showed 5-10% price shifts, but here the deviation was under 2%. Experts attribute this to better risk management and regulatory clarity in key jurisdictions. Furthermore, on-chain metrics from CryptoQuant reveal that exchange inflows have stabilized post-wipeout, with long-term holders accumulating rather than distributing. Hayes’ perspective ties into macroeconomic shifts, suggesting that as the Fed approaches the end of its tightening phase, liquidity could return to risk assets like Bitcoin.
The implications extend beyond immediate price action. A stable expiry reinforces confidence among retail and institutional investors alike. It signals that the market can handle substantial volumes without panic, a hallmark of maturing asset classes. Ethereum’s parallel stability further bolsters the ecosystem’s interconnected resilience. As Bitcoin trades in this range, attention shifts to upcoming catalysts like potential ETF inflows or policy announcements, which could propel prices toward or beyond the $100,000 max pain level.
Frequently Asked Questions
What Does a Low Put/Call Ratio Mean for Bitcoin During Options Expiry?
A Put/Call Ratio below 1.0, such as Bitcoin’s 0.58 in this expiry, indicates more call options (bets on price increases) than puts (bets on declines), reflecting bullish trader sentiment. This balance contributed to the minimal volatility observed, as per Deribit data, allowing Bitcoin to hold steady around $90,000 without forced selling.
Why Didn’t the $15 Billion Crypto Options Expiry Cause Market Volatility?
The expiry’s lack of impact stems from a prior Open Interest reduction to $28 billion, as reported by CryptoQuant, which eliminated overheated positions. With leverage already flushed and max pain levels unmet, Bitcoin and Ethereum prices remained stable, demonstrating the market’s enhanced capacity to absorb large events smoothly.
Key Takeaways
- Market Stability Post-Expiry: The $15.4 billion Bitcoin and Ethereum options event passed with little movement, underscoring reduced leverage risks after a significant Open Interest wipeout.
- Bullish Indicators: Bitcoin’s 0.58 Put/Call Ratio and hold above $90,000 suggest buyer support, potentially confirming a bottom as Arthur Hayes predicts amid Fed policy shifts.
- Future Resilience: Investors should monitor on-chain data for accumulation signs, preparing for potential upside as liquidity improves in the crypto space.
Conclusion
The recent Bitcoin options expiry exemplified market maturity, with $15.4 billion in contracts expiring amid negligible volatility and Bitcoin maintaining key support levels. Factors like balanced positions, prior leverage clearance per CryptoQuant, and expert insights from Arthur Hayes on macroeconomic tailwinds all point to strengthening foundations. As the crypto landscape evolves, this stability bodes well for sustained growth; stay informed on emerging trends to capitalize on upcoming opportunities.
